Matsubo Tech Blog
記事一覧
世界に一つの印影をブラウザで無料で作れるサービスを作った — inkan.teraren.com
2026-04-26
印鑑のコア要件である「ユニークネス」は、100 円ショップの三文判が普及した頃から形骸化している。既存の無料 Web サービスも入力が同じなら全員同じ印影で、本来の意味の印鑑になっていない。一方ハンコ屋でオリジナル印影を彫ると 4,000 円〜。この「無料 = 形骸化した印鑑」「本来の印鑑 = 有料」というギャップを、URL に状態を全部詰め込んで巨大な名前空間で「生成元の証明可能性」を担保する形で埋めた SPA の開発記録。React 19 + 純粋関数 3 層パイプライン、URL を Single Source of Truth にする base64url バイナリエンコーディング、SVG + Canvas の決定的レンダリング、Coolify デプロイ、苗字ランキング × SEO ランディング。
7571 文字
|
38 分

会議の録音を ElevenLabs Scribe で自動 transcribe する CLI を Go で作った — vmt
Mac で録音した会議を Voice Memos から毎回 ElevenLabs に手動アップロードするのが面倒だったので、録音した瞬間にローカルに文字起こしが落ちてくる CLI「vmt」を作った。Go + bubbletea で書き直し、Raycast / Alfred / launchd から一発で呼べるようにした開発記録。
2644 文字
|
13 分

Raspberry Pi 4 + Debian 13 (Trixie) で RTL-SDR を使った ADS-B 受信局を構築して Flightradar24 にフィードした記録
Raspberry Pi 4 と RTL-SDR ドングルで ADS-B 受信局を構築し、Flightradar24 と FlightAware へ同時にデータをフィードするまでの技術ログ。Cloudflare の WAF 回避、Debian 13 の署名ポリシー対応、libssl1.1 の依存解決までを記録します。
1632 文字
|
8 分

Claude Opus 4.6 + ブラウザ自動操作で2025年確定申告:CSV解析・仕訳生成・MoneyForward入力・e-Tax送信
確定申告(青色・不動産所得+雑所得+株式分離課税)をAIエージェント主導で完走。去年の「あと少し」から1年で主従が逆転した記録。
5599 文字
|
28 分

Coolify環境のバックアップ戦略:6つのDBを自動ダンプ+復旧手順
Coolifyで運用中の6データベース・100+ボリュームを自動バックアップする設計と実装。復旧手順まで含めたDR戦略。
1804 文字
|
9 分

Coolify環境のログ管理と障害対応:Docker + Zabbix + Discordで運用を回す
30+コンテナのログ管理、Docker log rotation設定、ZabbixアラートのDiscord通知、実際に発生した障害の対応事例。セルフホストの運用ルーティンを確立する。
1867 文字
|
9 分

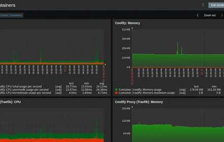
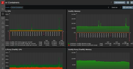
ZabbixでDockerコンテナをリソース監視する:Coolify環境の可視化
Coolifyで運用中の30+コンテナをZabbixで監視する方法。Docker by Zabbix agent 2テンプレートでCPU・メモリ・ネットワークを自動検出し、ダッシュボードで可視化。
1330 文字
|
7 分

Coolifyインストールから「プロンプトでデプロイ」まで:Claude Code MCP実践
Coolifyのインストール・初期設定からClaude Code MCPで「プロンプトだけでデプロイ」する体験までを一気に紹介。手動のGUIポチポチ→MCP一発の対比が強烈。
3679 文字
|
18 分
