Matsubo Tech Blog
ホーム
アーカイブ
人気記事
プロフィール
ホーム
アーカイブ
人気記事
プロフィール
Yuki Matsukura
Ruby on Rails, Web Services, Software Development, Startups
カテゴリ
Apple
46
Cloud
52
Diary
151
Gadget
37
Linux
137
MySQL
30
Network & Infrastructure
68
PHP
61
Programming
135
Ruby
62
カテゴリなし
1
もっと
タグ
Android
Apache
API
AWS
Benchmark
Business
CLI
Debian
Docker
FinTech
Git
Google
iPhone
JavaScript
Linux
macOS
MySQL
News
Nginx
PHP
Program & Service
qmail
Ruby
Ruby on Rails
Security
Server Software
Software Development
Ubuntu
VPS
WordPress
View all 660 tags →
もっと
63 文字
1 分
RTX830のNAPTテーブル、ARPテーブル、DHCPの使用状況をコマンドで取得
2020-06-08
2023-04-24
Network & Infrastructure
/
CLI
/
RTX830
/
YAMAHA
/
zabbix
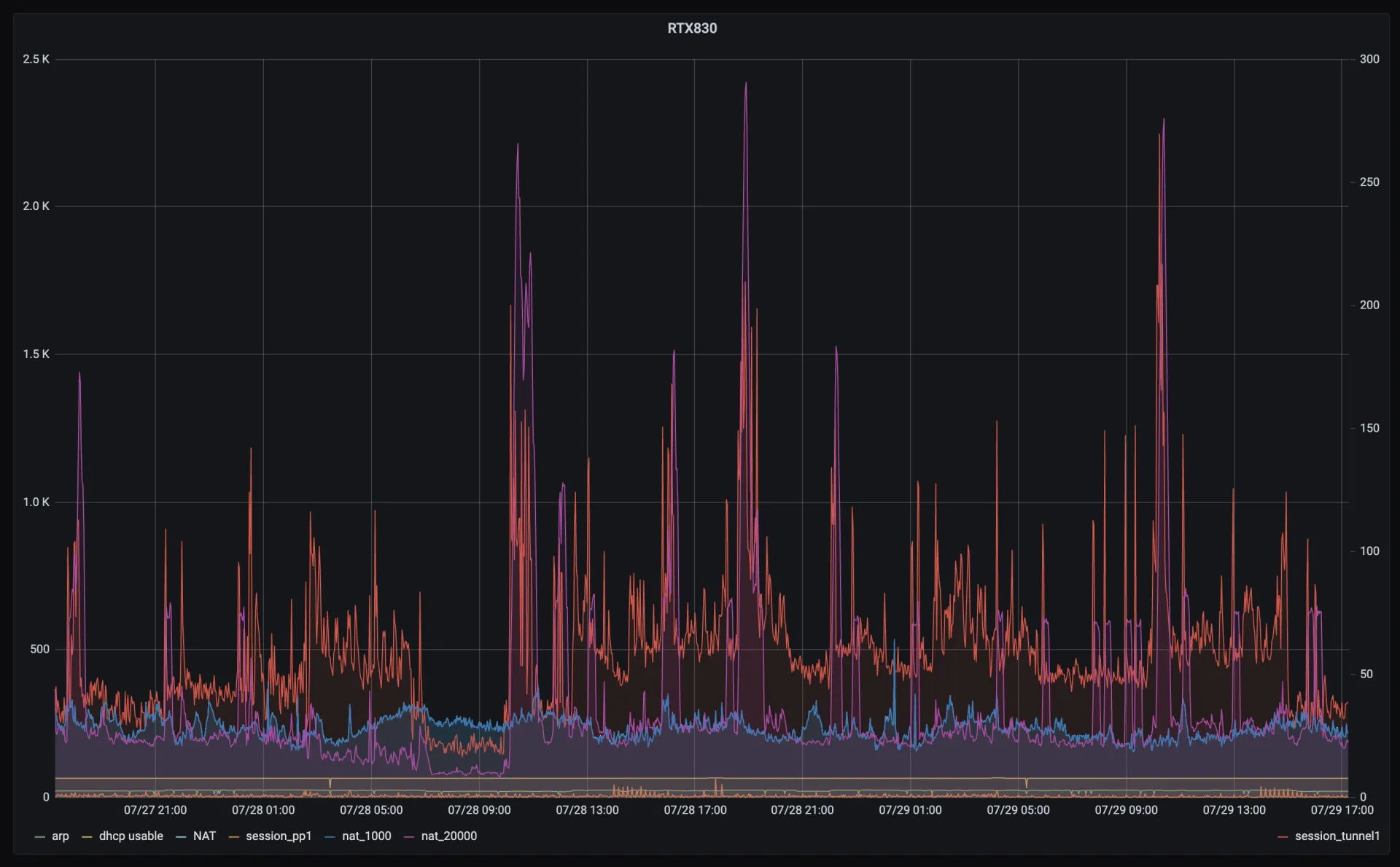
YAMHA RTX830はSNMPで取得できない値があるので別途コマンドで取得する
グラフにした結果
#
arp
dhcp
NAT
session
Mackerelではなく、Grafanaに入れて表示した図
Post
B!
Bookmark
Share
Reddit
HN
Bluesky
LinkedIn
Google SpreadsheetからGoogle Calendarへ一括登録
RTX830でv6プラスを設定 (IPoE MAP-E)
関連記事
docker-composeでzabbixを立ち上げ
2020-06-06
Network & Infrastructure
RTX830でv6プラスを設定 (IPoE MAP-E)
2020-06-08
Network & Infrastructure
RTX1200 ファームウェアアップデート
2018-06-18
Network & Infrastructure
この記事が役に立ったら
GitHub Sponsorsで応援できます
Sponsor
コメント
1
グラフにした結果