357 文字
2 分
docker-composeでzabbixを立ち上げ
概要
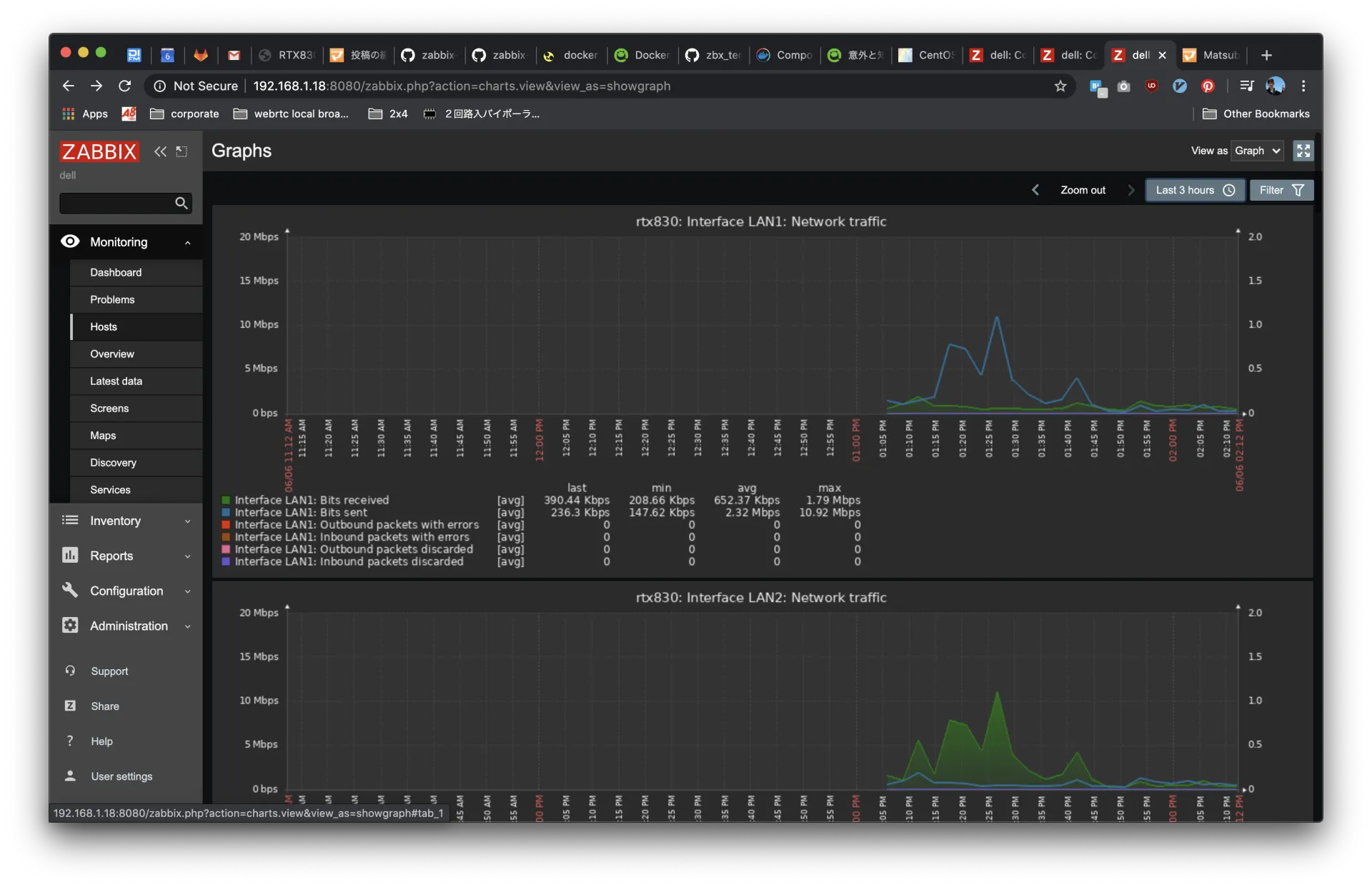
- 自宅のYAMAHA RTXルーターのリソースをSNMP経由で取得して集計したりしようかなと思います。
- とりあえず、今もZabbixがメジャーっぽいのでZabbixにします。
- dockerのイメージがあるので利用して立ち上げます。
初期設定
docker-compose.ymlのテンプレが用意されているので利用します。簡単にコピペでできるような感じで作られていないので少し設定をしていきます。
普通に作ると、以下の9コンテナが立ち上がります。使わないサービスを落としてもよいのですが依存関係が設定されていて外すのが面倒なのでこのまま立ち上げます。
zabbix-docker-compose_zabbix-web-apache-mysqlzabbix-docker-compose_zabbix-proxy-mysqlzabbix-docker-compose_zabbix-proxy-sqlite3zabbix-docker-compose_zabbix-agentzabbix-docker-compose_zabbix-web-nginx-mysqlzabbix-docker-compose_zabbix-serverzabbix-docker-compose_zabbix-snmptrapszabbix-docker-compose_mysql-serverzabbix-docker-compose_zabbix-java-gateway環境変数を定義したファイルをたくさん用意して、upすれば起動します。
ファイルが沢山あるので以下に置いておきます。
起動したら、8081番ポートで立ち上がっているWebインターフェイスにアクセスします。
ログインページが表示されたら、デフォルトのアカウントを使ってログインします
ユーザー名: Admin、パスワード:zabbix

起動後の初期設定は以下のURLを参考にして、serverのアドレスやproxyなどを登録しました。


こんな感じでRTX830の統計を表示
zabbix自体がCPUとDiskをそこそこ使う感じ。

関連記事
この記事が役に立ったら
GitHub Sponsorsで応援できます


