307 文字
2 分
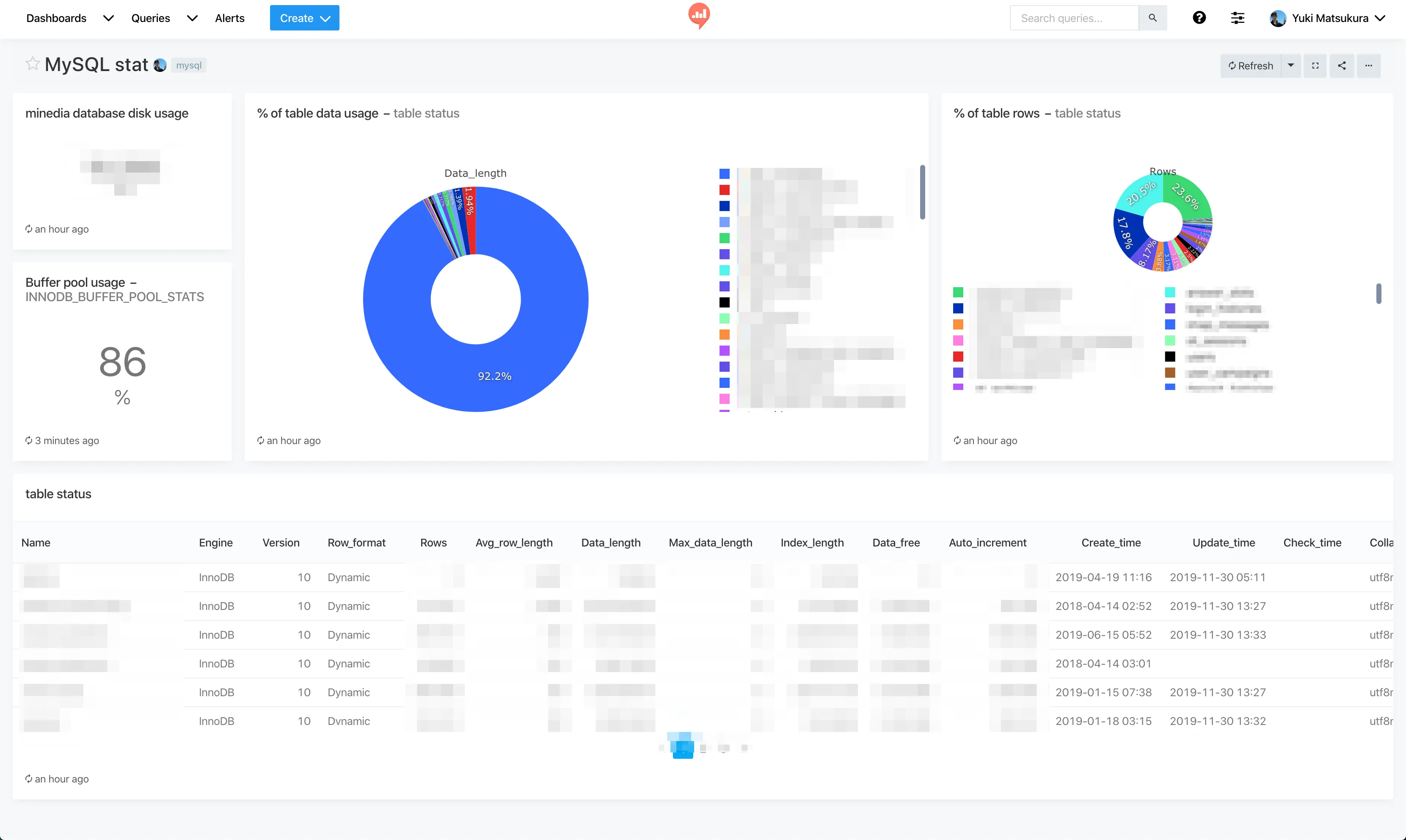
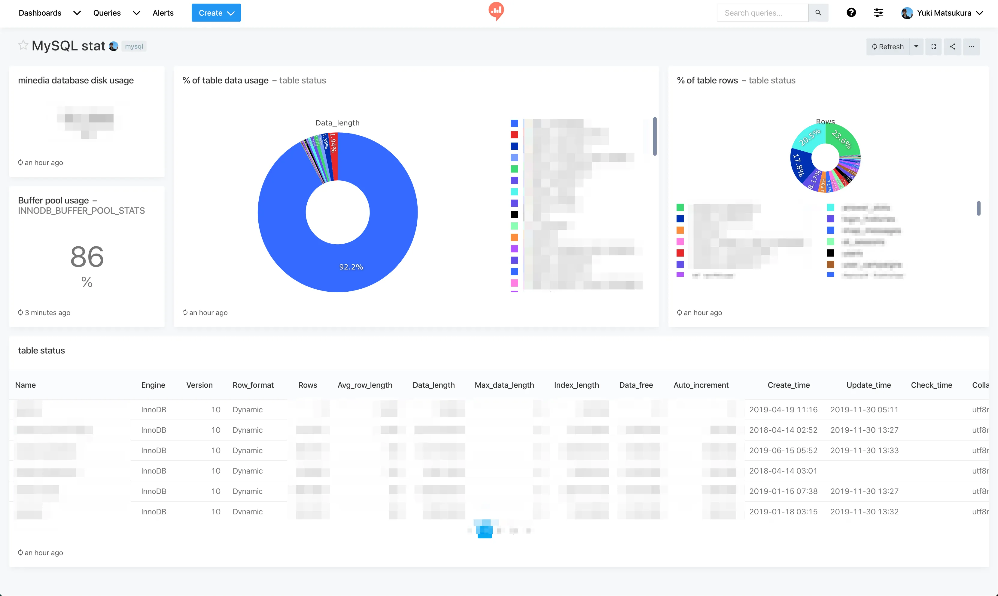
redashでMySQL自体の見える化
システム系の情報表示はMackerelで事足りるのですが、もう少し細かいDBの値をちらっと見るためにMySQL自体の統計表示をしてみました。
とはいってもデータ系で数字が出る指標は少ないのでこの程度です。これは、誰でもすぐに真似して使える指標だと思います!

使うのは以下の2つのクエリー
show table status;SELECT (sum(database_pages)/sum(pool_size)) *100 AS used, sum(pool_size), sum(free_buffers), sum(database_pages)FROM information_schema.INNODB_BUFFER_POOL_STATSおまけ
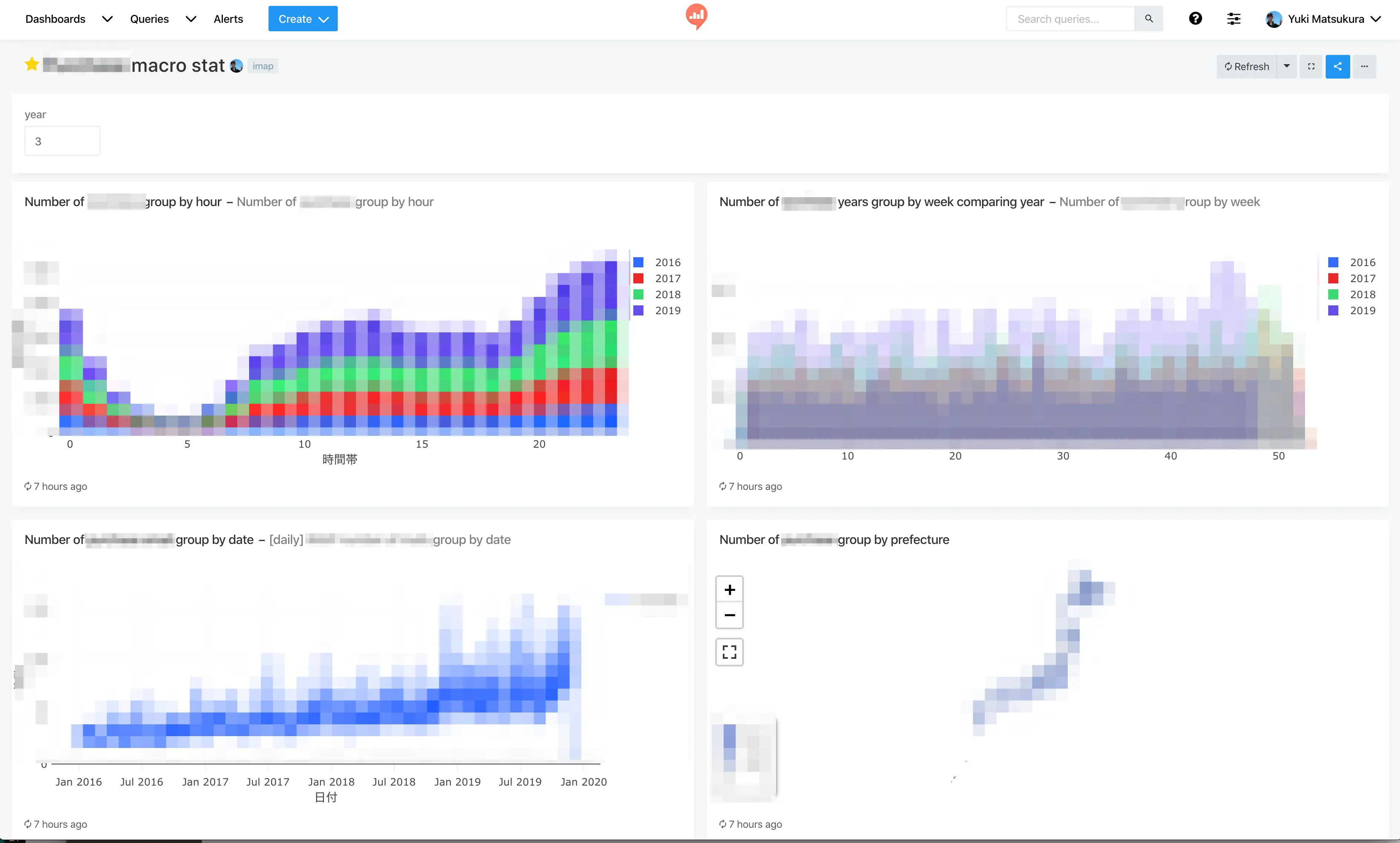
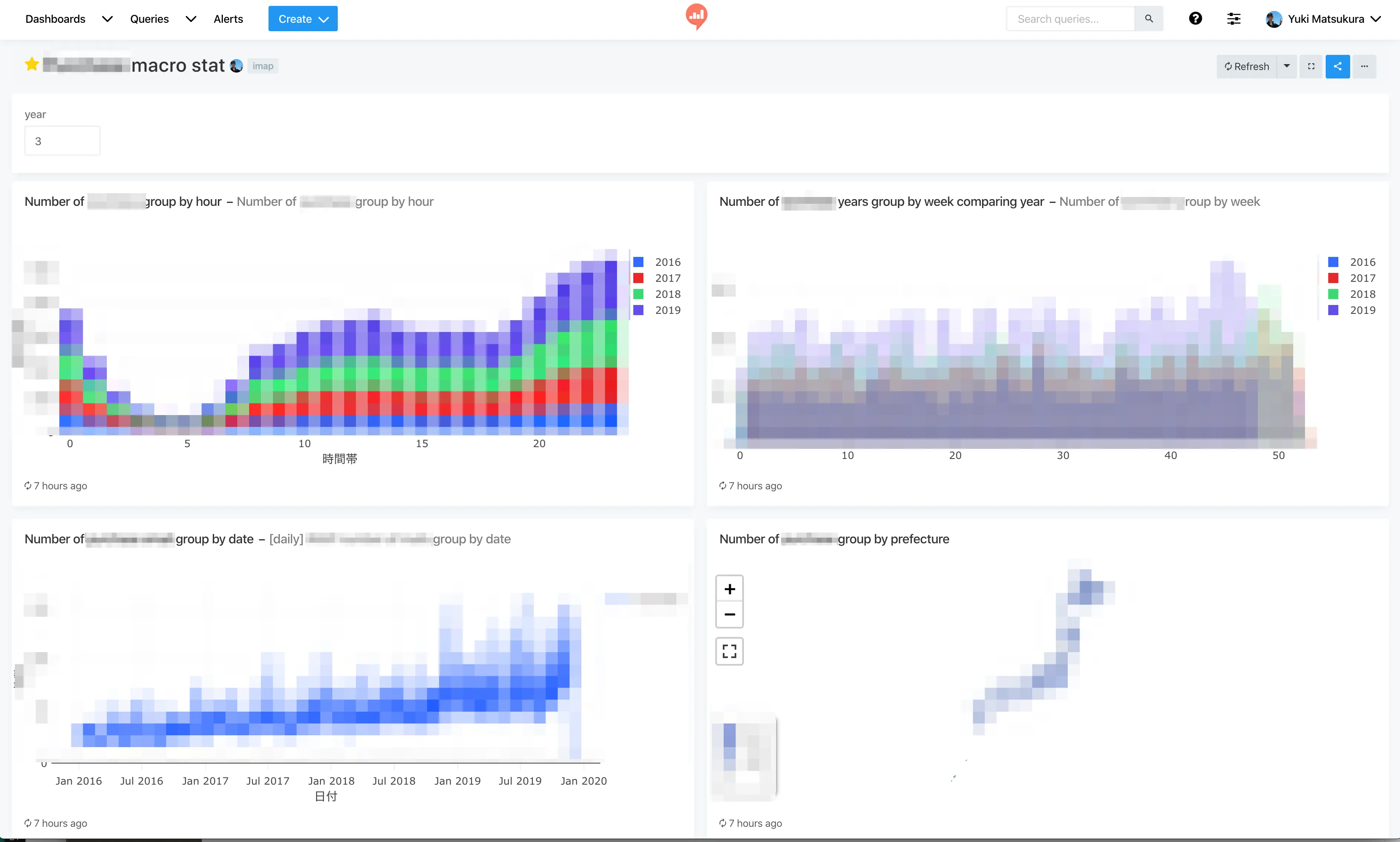
Dashboardに変数を用意しておけば、簡易的なBI(Business Intelligence)っぽいグラフを作れます。
以下は過去3年分のデータを表示しているところ。

まとめ
- この変数に日付のfromとtoを指定させたりすればよくある管理画面でのビジュアライゼーションと同じ機能をredashで作れます。
- それをiframeで読み込めば管理画面でchatjsとかを使って頑張ってグラフを作らなくても良いので無駄なエンジニアリソースを使わなくて良くなります。
- redashが楽しすぎてあっという間に時間が過ぎてしまう。
関連記事
この記事が役に立ったら
GitHub Sponsorsで応援できます

