Matsubo Tech Blog
記事一覧
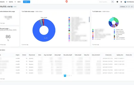
redashでMySQL自体の見える化
redashでshow table statusとINNODB_BUFFER_POOL_STATSクエリを使い、MySQLの統計情報をダッシュボードで可視化する方法と活用例
307 文字
|
2 分

Fujitsu PRIMERGY TX1310 M3にOSインストール断念
Fujitsu PRIMERGY TX1310 M3へのDebianやUbuntuインストールを試みたがソフトウェアRAIDの挙動が不安定で断念した経緯と知見メモ
523 文字
|
3 分

PRIMERGY TX1310 M3 4GB にUbuntu 16.04.6を入れようとするけど失敗
富士通PRIMERGY TX1310 M3にUbuntu 16.04.6 Serverをインストール試みた記録。サポート対象のはずがAHCIモードでもSSDを認識しないインストーラーの挙動をスクリーンショット付きで報告。
33 文字
|
1 分

PRIMERGY TX1310 M3 4GB にUbuntu 18.04.3を入れようとするけど失敗
富士通PRIMERGY TX1310 M3にUbuntu 18.04.3 Serverをインストールしようとした記録。BIOSのAHCIモード変更から始まりインストール手順を写真付きで記録した試行ログ。
95 文字
|
1 分

Amazon Linux AMI 2018.03でEBS拡張
Amazon Linux AMI 2018.03でEBSボリュームが99%になった際、growpartとresize2fsコマンドでオンラインのまま容量を拡張する手順をコマンド実行例付きで紹介。
103 文字
|
1 分



